OpenAI发布Codex 正式版,并推出三项新功能,使其对工程团队更加实用:
- 全新的 Slack 集成:您可以直接在团队频道或线程中向 Codex 委派任务或提问,就像对待同事一样自然。
- Codex SDK:将驱动 Codex CLI 的相同智能体嵌入到您自己的工作流、工具和应用中,无需额外调优即可在
GPT‑5-Codex上获得顶尖性能。 - 新的管理工具:借助环境控制、监控和分析仪表板,
ChatGPT workspace管理员现在拥有更高的可见性和控制力,以大规模管理 Codex。
自 Codex cloud agent 于五月以研究预览版形式发布以来,Codex 已稳步发展成为一个更可靠、更能干的编码协作者。您现在可以在任何编码的地方与它协作——在您的编辑器、终端和云端,所有这些都通过您的 ChatGPT 账户连接。自八月初以来,Codex 的日使用量增长了超过 10 倍,而 GPT‑5-Codex 是OpenAI有史以来增长最快的模型之一,在发布后的三周内处理了超过 40 万亿个 token。
如今,全球的开发者都在使用 Codex,从 Duolingo 和 Vanta 等初创公司,到 Cisco 和 Rakuten 等大型企业。在 OpenAI 内部,它已成为OpenAI构建方式中不可或缺的一部分:如今几乎所有的工程师都在使用 Codex,而在七月份这一比例才刚刚过半。他们每周合并的拉取请求增加了 70%,并且 Codex 会自动审查几乎每一个 PR,以便在关键问题进入生产环境之前发现它们。
Codex 的正式发布反映了各地开发者和团队采纳它的速度之快——以及它已经在多大程度上改变了我们的构建方式。
Slack 中的 Codex
在 Slack 频道或线程中标记 @Codex,它会自动从对话中收集所需上下文,选择正确的环境,并回复一个指向 Codex 云端已完成任务的链接。在那里,您可以合并其更改、继续迭代,或者将任务拉取到您的计算机上以继续在本地工作。请在 docs中了解如何设置 Slack 集成。

Codex SDK
GPT‑5-Codex 是为 Codex 专门训练的——具体来说,是为驱动 Codex CLI 的开源智能体实现而训练的。OpenAI还对智能体实现进行了调优,使其提示、工具定义和智能体循环能够通过 GPT‑5-Codex 等模型提供更快、更准确的结果。
使用 Codex SDK,您只需几行代码就能将相同的智能体引入您自己的工程工作流和应用中。它提供结构化输出以解析智能体响应,并提供内置的上下文管理以恢复会话。该 SDK 目前适用于 TypeScript,更多语言支持即将推出。
import { Codex } from "@openai/codex-sdk";
const agent = new Codex({});
const thread = await agent.startThread();
const result = await thread.run("Explore this repo");
console.log(result);
//resume thread
const result2 = await thread.run("Propose changes")
console.log(result2);
OpenAI还发布了一个新的 GitHub Action,以便轻松将 Codex 集成到 CI/CD 流水线中。如果您需要在 shell 环境中运行的工作流中直接使用 Codex 智能体,您只需安装并运行 Codex CLI 的 codex exec 即可。请在OpenAI最新的 guide中了解有关使用 SDK 和 GitHub Actions 的更多信息。
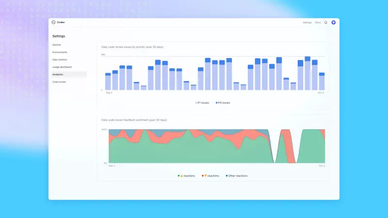
新的管理功能
ChatGPT 管理员现在可以在其工作区中编辑或删除 Codex 云环境——例如,用于移除敏感信息或清理未使用的环境。他们还可以通过托管配置定义覆盖项或监控 Codex 采取的操作等方式,为使用 Codex CLI 和 IDE 扩展的本地应用强制执行更安全的默认设置。新的分析仪表板还能帮助管理员跟踪 CLI、IDE 和 Web 端的使用情况,以及 Codex 提供的代码审查的质量。
请在 admin guide 中了解有关配置新控件的更多信息。

Codex 实战
Cisco:代码审查速度提升 50%
在 Cisco,工程师们使用 Codex 来加速复杂拉取请求的审查,将审查时间减少了多达 50%。通过减少在手动检查上花费的时间,他们可以将更多精力投入到有意义、变革性的工作中。Codex 通过审查人工编写的代码及其自身的输出来支持他们,帮助工程师保持高标准,同时实现更快、更雄心勃勃的产品发布。
Instacart:自动化代码清理
在 Instacart,Codex SDK 已与他们的后台编码智能体平台 Olive 集成。工程师只需单击一下即可启动远程开发环境并完成端到端任务,使用 Codex 来编辑和测试更改。Codex 会自动清理技术债,如死代码和过期的实验,从而提高代码质量并减少整个代码库的延迟。它还承担重复性、易于理解的更改,减少积压工作并显著加快工程速度。
可用性与定价更新
Slack 集成和 Codex SDK 从今天起可供 ChatGPT Plus、Pro、Business、Edu 和 Enterprise 计划的开发者使用,而新的管理功能将可供 Business、Edu 和 Enterprise 计划使用。
从 10 月 20 日开始,Codex 云任务也将开始计入您的 Codex 使用量。请在此处 here详细了解各计划的 Codex 定价方式。















